社交聆听
通过NER算法识别微博、抖音、小红书等各大主流社媒平台帖文中的人货场标签, 助力品牌了解用户需求,实现产品创新,探索消费场景,完成品牌增长
申请试用
应用场景
消费者研究与产品创新
了解当下消费者热门生活方式,找到新趋势下的人货场切入点
帮助品牌聚类划分消费者群体, 并对各群体的消费特征进行洞察研究
通过社媒声量判断场景话题度,找到产品迭代的目标人群
洞察人群画像,发现用户兴趣点,从而进行品类扩展 / 品牌联动直击用户爽点
营销监测
从达人、场景、代言人等多个维度洞察用户需求,发现高匹配度的 KOL,辅助设计种草场景,打造产品宣传卖点
品牌筛选监测竞品营销动作,及时了解竞品趋势、使用场景与市场动态,并通过对比打造本品优势
制定营销策略后持续追踪消费者反馈与营销效果,协助品牌持续优化营销方向
产品优势
海量的社媒推文
覆盖微博、抖音、小红书等主流社交平台
每月海量贴文原文内容分析,历史可追溯
对原帖推文的文本内容、互动、人群画像进行多维度的全面分析
申请试用
NER算法精准识别人货场标签
NER算法识别用户帖文中的人货场标签词并进行分类聚合统计,敏捷高效完成用户分析
用户感情态度、关注品牌品类、功能功效...分析维度可灵活配置,全面洞察人群需求
魔镜通过自有的先进技术大幅提高了NER的准确度和鲁棒性,可精确识别众多人货场标签
申请试用
丰富的内容分析维度
支持品牌检索、关键词检索、类目检索、平台筛选、KOL/消费者筛选
品类、人群、ip、场景等多样性分析维度,可自由配置竞品监测、人群监测等关注问题
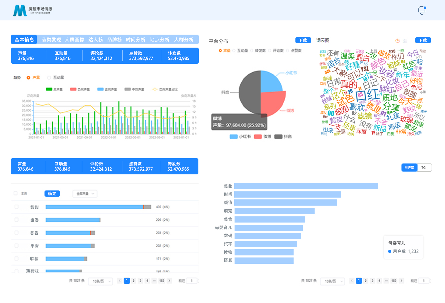
结果展示包含声量互动趋势、情感判断、词云图、平台分布等多维度监测分析,了解用户真实消费需求
申请试用
功能展示
帖文声量趋势
达人榜、品牌榜
品类发现
人货场多维分析
情感正负向分析
人群画像分析
更多魔镜洞察产品
魔镜MMI
多平台全类目全品牌细分
增长雷达
先于市场发现新机会
魔镜分析+
定制化分类灵活筛选
电商聆听
评论提炼洞察人群画像
股票洞察
销售洞悉预测品牌价值
魔镜价控
价格动态实时把控
地域洞察
产业分布统计分析
魔镜Oversea
海外洞察出海机会点